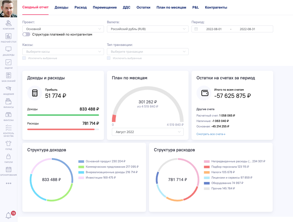
Сводный отчет¶
Сводный отчет представляет собой набор графиков и статистик, на которых вы можете следить за общими доходами и расходами в разрезе самых популярных типов транзакций, а также видеть общую картину по всем финансовым операциям в проекте.
Если в отчете не выбран фильтр по валюте, то отображается валюта из кассы по умолчанию:

Фильтры¶
С помощью фильтров вы можете просмотреть статистику по интересующим вас типам данных:
-
Проект – фильтр по финансовым проектам.
-
Валюта – валюта по ЦБ РФ (Обновляется раз в сутки).
-
Период – транзакции за выбранный период.
-
Кассы – фильтр по кассам. Можно исключить выбранные.
-
Тип транзакций – фильтр по типам транзакций. Можно исключить выбранные.
Для фильтров «Касса» и «Тип транзакции» можно включить режим «Исключить выбранные». В этом режиме отчет строится по всем данным, кроме выбранных касс/типов.
Дополнительно в фильтрах доступен переключатель «Структура платежей по контрагентам». При включении структура строится с группировкой по контрагентам.

Доходы и расходы¶
В данном виджете показывается и подсчитывается общая прибыль проекта по заданным фильтрам.
Прибыль высчитывается как разница между расходами и доходами.

План по месяцам¶
Выстраивается исходя из Плана по месяцам по выбранным в фильтрах проектам.
Подробнее про данный план можно прочесть в статье.

Остатки на счетах за период¶
В данном виджете можно увидеть остатки денежных средств на всех кассах, или по заданным фильтрам.
Подробнее про Остатки можно прочесть в данной статье.

Структура доходов¶
Показывает статистику по транзакциям дохода по заданным фильтрам.
Статистика выстраивается из топ 5 самых крупных типов транзакций. Остальные попадают в «Прочие».

Структура расходов¶
Показывает статистику по транзакциям расхода по заданным фильтрам.
Статистика выстраивается из топ 5 самых крупных типов транзакций расхода. Остальные попадают в «Прочие».
